AI agents and human agents often collaborate to resolve customer conversations, but they do so in distinctly different ways. To understand how each contributes, for instance, where AI speeds things up, where humans add depth, and how they complement each other, you need clear, comparable performance data. This section gives you that visibility by breaking down response times, handovers, and resolution patterns across both AI and human handling.
AI Agent vs Human Agent Comparison Report
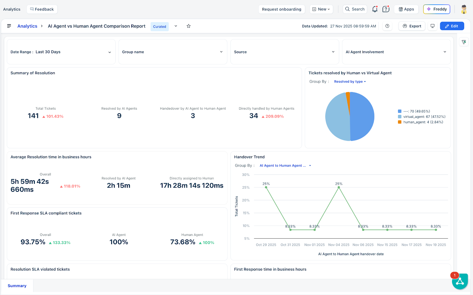
The AI Agent vs. Human Agent Comparison Report helps you understand the differences between AI agents and human agents. The report provides visibility into performance data by breaking down response times, handovers, resolution patterns, and CSAT, enabling you to easily compare how the AI Agent performs against human agents using commonly used ticketing metrics.

AI & Human Agent Performance Metrics
The following are the metrics used to determine the performance of AI and human agents:
- AI Agent First Response Time (Business Hours)
Time taken for the AI Agent to send its first reply, calculated within business hours. - AI Agent Handover Time (Business Hours)
Time from the AI Agent’s first engagement to handover to a human, measured in business hours. - Resolved By
Identifies who resolved the conversation: AI Agent, Human Agent, or Hybrid (AI + Human). - Bot First Response Date
Timestamp of the AI Agent’s first message in the conversation. - AI Agent First Assign Date
Timestamp when the conversation was first assigned to the AI Agent. - AI Agent Reply Count
Total number of messages sent by the AI Agent. - AI Agent First Assign (Business Hours)
Time from conversation creation to AI Agent assignment, in business hours. - Resolved By Type
Resolution mode: bot-only, human-only, or bot-assisted. - Human Agent First Response Date
Timestamp of the first human agent reply after assignment or handover. - Agent Handover Time (Calendar Hours)
Time from AI Agent’s first involvement to human handover, measured in calendar hours. - AI Agent Involvement
Indicates whether the AI Agent participated (Yes/No/Partial). - Human Agent First Assign Date
Timestamp when the conversation was first assigned to a human agent. - AI Agent Handover Time (Calendar Hours)
Time from AI Agent’s first involvement to human handover, in calendar hours. - AI Agent Handover Time (Business Hours)
Time from AI Agent involvement to human handover, in business hours. - Human First Response Time (Business Hours)
Time from human assignment to the first human reply, in business hours. - AI Agent First Response Time (Calendar Hours)
Time from creation to the AI Agent’s first reply, in calendar hours. - Human First Response Time (Calendar Hours)
Time from human assignment to the human’s first reply, in calendar hours. - AI Agent First Assign (Calendar Hours)
Time from conversation creation to first AI assignment, in calendar hours. - Human First Assign (Business Hours)
Time from conversation creation to first human assignment, in business hours. - Human First Assign (Calendar Hours)
Time from conversation creation to first human assignment, in calendar hours. - Agent Handover Time (Business Hours)
Time from AI involvement to handover, measured only in business hours. - AI Agent to Human Agent Handover Date
Timestamp when the AI Agent handed the conversation to a human agent. - Resolution Assigned To
Indicates whether the resolution was attributed to the AI Agent or a human agent.